メインコンテンツまでスキップ
バージョン: DAI 26.1

Monitor Test Case Dashboard

The DAI Monitor test case dashboard provides the same information as the Test case dashboard--but for tests that are run with a User Performance Monitor (UPM).

For information about using UPMs, which require a special license, see User Performance Monitoring (UPM). For detailed information about the test case information on the Monitor test case dashboard, please see the Test Case dashboard page.

Launching the Monitor Test Case Dashboard

To get started, simply go to Monitor > Dashboard.

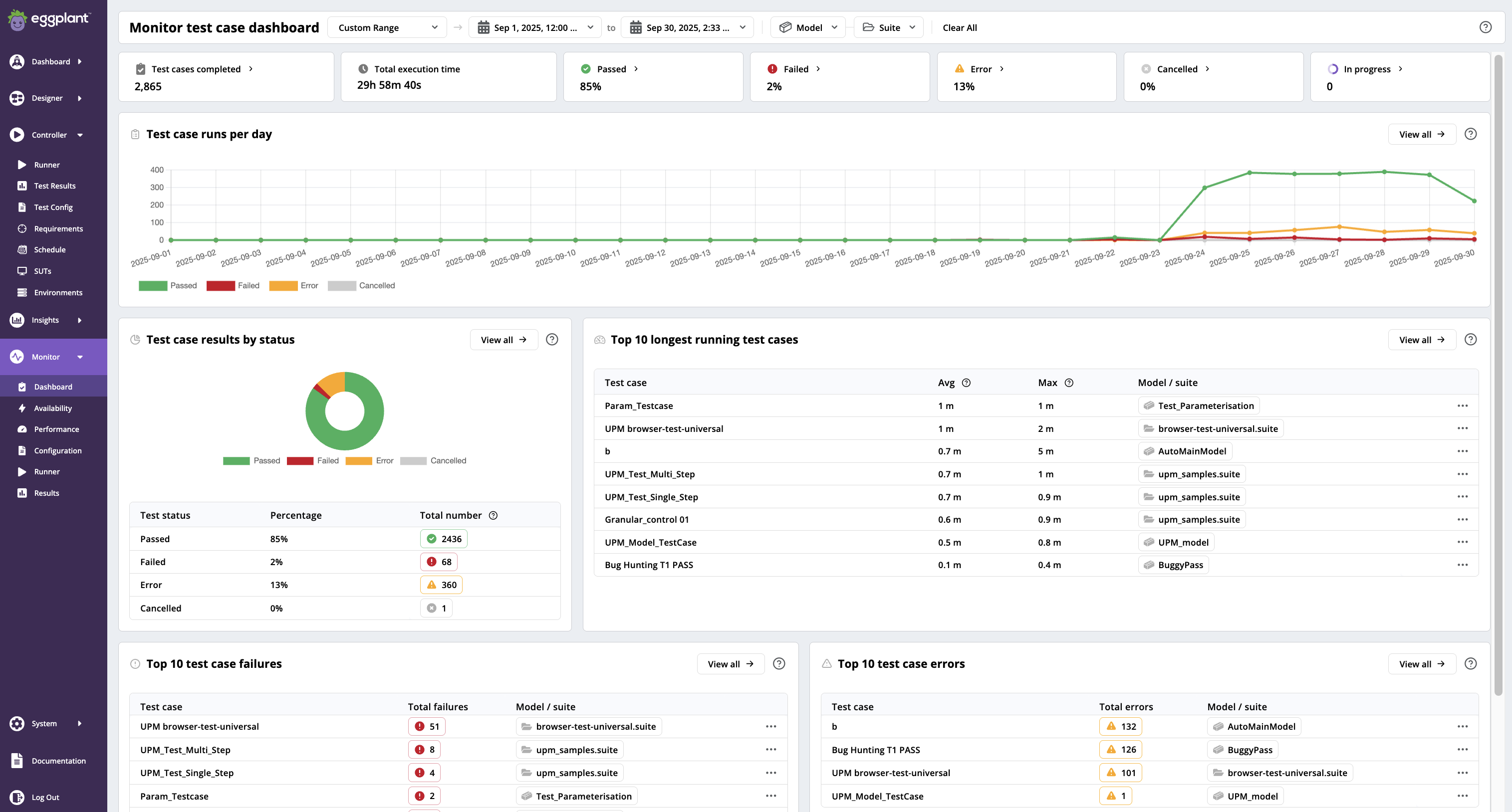
Test case dashboard

The following reports make up the Test case dashboard. Each one provides a help (?) button to provide explanations of the data they are reporting.

The Monitor test case dashboard

The Monitor test case dashboard provides the same information as the Test case dashboard but for tests run by a User Performance Monitor (UPM)